官方公众号
商务合作
资源放送
↓ 扫一扫 ↓
领取Prometheus监控录屏资料

MySQL Exporter是社区专门为采集MySQL/MariaDB数据库监控指标而设计开发,通过Exporter上报核心的数据库指标,用于异常报警和监控大盘展示,云监控Prometheus提供了与MySQL Exporter集成及开箱即用的Grafana监控大盘。
目前,Exporter支持高于5.6版本的MySQL和高于10.1版本的MariaDB。在 MySQL/MariaDB低于5.6版本时,部分监控指标可能无法被采集。
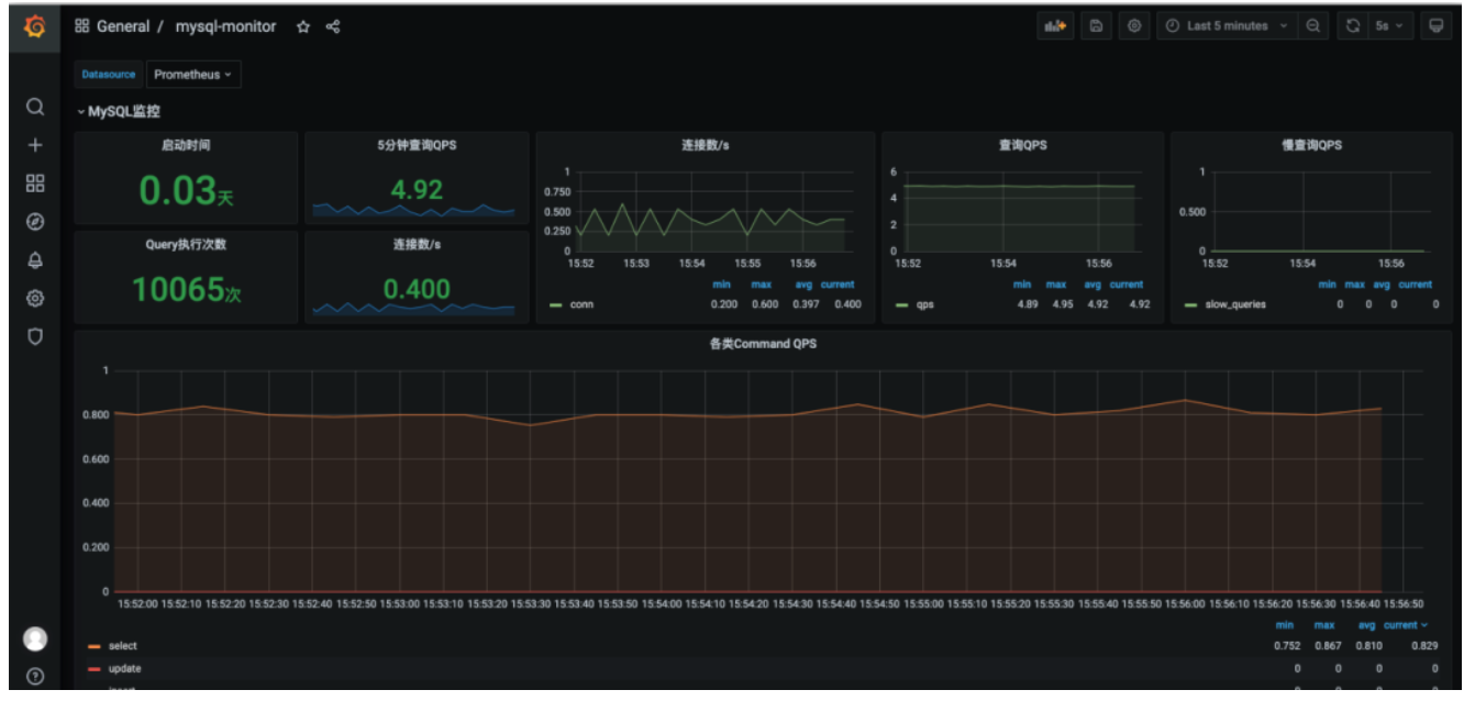
本文将通过配置MySQL Exporter,演示如何将云数据库MySQL的数据采集上报至云原生监控中和使用Grafana可视化数据。能够很好地查看数据库性能,并在遇到问题时知道在何处检查。
本文档将有三个主要步骤:
数据库授权;
helm Chart部署MySQL Prometheus exporter;
创建MySQL Grafana仪表板。
实验环境准备如下:
Kubernetes集群(Tencent TKE);
Prometheus监控(Tencent 云原生监控);
MySQL(Tencent CDB)。
因为MySQL Exporter是通过查询数据库中状态数据来对其进行监控,所以需要为对应的数据库实例进行授权。帐号和密码需根据实际情况而定,授权步骤如下:
① 登录云数据库MySQL控制台。
② 在实例列表页面单击需要授权的数据库名称,进入数据库详情页。
③ 选择【数据库管理】>【帐号管理】,进入帐号管理页面,根据业务实际需要创建监控建立的账号。

④ 单击帐号右侧操作项下的【修改权限】,修改对应权限。示例如下图所示:至此,数据库授权完成。

helm pull prometheus-community/prometheus-mysql-exporter tar zxf prometheus-mysql-exporter-1.2.0.tgz [prometheus-mysql-exporter] tree . ├── Chart.yaml ├── README.md ├── templates │ ├── NOTES.txt │ ├── _helpers.tpl │ ├── deployment.yaml │ ├── secret-env.yaml │ ├── secret.yaml │ ├── service.yaml │ └── servicemonitor.yaml └── values.yaml 1 directory, 10 files
此处需要对该项目values.yaml进行修改:
[prometheus-mysql-exporter] helm install mysql-exporter . NAME: mysql-exporter
LAST DEPLOYED: Wed Oct 27 15:36:31 2021NAMESPACE: defaultSTATUS: deployedREVISION: 1
TEST SUITE: NoneNOTES:1. Get the application URL by running these commands:
export POD_NAME=$(kubectl get pods --namespace default -l "app.kubernetes.io/name=prometheus-mysql-exporter,app.kubernetes.io/instance=mysql-exporter" -o jsonpath="{.items[0].metadata.name}")
echo "Visit http://127.0.0.1:9104 to use your application"
kubectl --namespace default port-forward $POD_NAME 9104
[prometheus-mysql-exporter] helm ls
NAME NAMESPACE REVISION UPDATED STATUS CHART APP VERSION
mysql-exporter default 1 2021-10-27 15:36:31.079294 +0800 CST deployed prometheus-mysql-exporter-1.2.0 v0.12.1
[~] kubectl logs mysql-exporter-prometheus-mysql-exporter-79ff48ffcc-5hzr5time="2021-10-27T07:36:36Z" level=info msg="Starting mysqld_exporter (version=0.12.1, branch=HEAD, revision=48667bf7c3b438b5e93b259f3d17b70a7c9aff96)" source="mysqld_exporter.go:257"time="2021-10-27T07:36:36Z" level=info msg="Build context (go=go1.12.7, user=root@0b3e56a7bc0a, date=20190729-12:35:58)" source="mysqld_exporter.go:258"time="2021-10-27T07:36:36Z" level=info msg="Enabled scrapers:" source="mysqld_exporter.go:269"time="2021-10-27T07:36:36Z" level=info msg=" --collect.global_variables" source="mysqld_exporter.go:273"time="2021-10-27T07:36:36Z" level=info msg=" --collect.slave_status" source="mysqld_exporter.go:273"time="2021-10-27T07:36:36Z" level=info msg=" --collect.global_status" source="mysqld_exporter.go:273"time="2021-10-27T07:36:36Z" level=info msg=" --collect.info_schema.query_response_time" source="mysqld_exporter.go:273"time="2021-10-27T07:36:36Z" level=info msg=" --collect.info_schema.innodb_cmp" source="mysqld_exporter.go:273"time="2021-10-27T07:36:36Z" level=info msg=" --collect.info_schema.innodb_cmpmem" source="mysqld_exporter.go:273"time="2021-10-27T07:36:36Z" level=info msg="Listening on :9104" source="mysqld_exporter.go:283"查看指标:
[root@VM-1-27-centos ~]# curl 172.17.253.96:9104/metrics | grep mysql_up % Total % Received % Xferd Average Speed Time Time Time Current Dload Upload Total Spent Left Speed100 142k 0 142k 0 0 6174k 0 --:--:-- --:--:-- --:--:-- 6499k# HELP mysql_up Whether the MySQL server is up.# TYPE mysql_up gauge mysql_up 1



推荐阅读